מהפכת ה-AI בלוגיסטיקה:
חכם יותר, מהיר יותר, משתלם יותר.
רתמו את כוחה של הבינה המלאכותית לניהול חכם של שרשרת האספקה. פתרונות טכנולוגיים מתקדמים שפותחו מתוך היכרות עמוקה עם השטח, כדי לחסוך לכם זמן ועלויות פיתוח עצומות.







ארגז הכלים החכם שלכם: פתרונות AI לוגיסטיים
שילבנו 20 שנות ניסיון ניהולי "על רצפת המחסן" יחד עם טכנולוגיית בינה מלאכותית פורצת דרך, כדי לפתח עבורכם סדרת כלים שמשנים את כללי המשחק. הפתרונות שלנו נועדו לפתור את האתגרים הלוגיסטיים המורכבים ביותר שלכם כאן ועכשיו – בלי עלויות פיתוח מנופחות של מאות אלפי שקלים ובלי תהליכי הטמעה שנמשכים שנים.
ממערכות לחיזוי מלאי מתקדם ועד לניהול חכם של צי המשלוחים – כל כלי פותח מתוך הבנה עמוקה של השטח ושל נקודות הכאב האמיתיות שלכם. בחרו את הכלי שמעניין אתכם מהרשימה מטה וגלו איך אפשר לייעל את העבודה בלחיצת כפתור.
שליטה מלאה על מערך ההפצה. מעקב חכם בזמן אמת, אופטימיזציה של מסלולים וניהול נהגים יעיל שמוריד עלויות.
שקיפות מוחלטת מקצה לקצה. מערכת חכמה המנטרת את כל שלבי האספקה בלייב, המבוססת על נתונים בזמן אמת.
אלגוריתם שיודע לקרוא את העתיד. חיזוי ביקושים מדויק מבוסס נתונים שמונע עודפים מיותרים וחסרים מפתיעים.
ספירות מהירות ומדויקות. אוטומציה של התהליך המייגע שמצמצמת טעויות אנוש ומקצרת את זמן הספירה למינימום.
סדר ארגוני חסר פשרות. בקרה אוטומטית על תנועות המלאי במחסן, איתור חוסרים חכם וייעול משמעותי של תהליכי הליקוט.
הופכים נתונים לרווחיות. דשבורד חכם המודד את יעילות העבודה, מזהה כשלים ונותן לכם תמונת מצב אנליטית מדויקת.
טכנולוגיה פוגשת לוגיסטיקה: הכירו את המערכות שלנו
מערכת חכמה לניהול מלאי – פשוטה, נגישה ויעילה יותר
מערכת ניהול המלאי שלנו פותחה מתוך ניסיון אמיתי בעולם הלוגיסטיקה והתפעול, במטרה להחליף מערכות כבדות ומורכבות בפתרון חכם ונגיש יותר.
המערכת מאפשרת שליטה מלאה במלאי בזמן אמת, באמצעות ממשק פשוט וברור שניתן להפעיל מכל מקום ובכל זמן.
בניגוד למערכות מסורתיות שדורשות תחזוקה מורכבת ושינויים יקרים, כאן ניתן לבצע התאמות ושינויים בצורה מהירה וקלה. הגישה מבוססת על עבודה אונליין, נתונים עדכניים וכלים שמסייעים לקבל החלטות בצורה טובה יותר.
התוצאה היא מערכת מודרנית לניהול מלאי שמפשטת את העבודה היומיומית ומאפשרת לארגון להתנהל בצורה יעילה, חכמה וגמישה יותר.
מערכת לניהול משלוחים – פשוטה, נגישה ויעילה יותר
מערכת ניהול המלאי שלנו פותחה מתוך ניסיון אמיתי בעולם הלוגיסטיקה והתפעול, במטרה להחליף מערכות כבדות ומורכבות בפתרון חכם ונגיש יותר.
המערכת מאפשרת שליטה מלאה במלאי בזמן אמת, באמצעות ממשק פשוט וברור שניתן להפעיל מכל מקום ובכל זמן.
בניגוד למערכות מסורתיות שדורשות תחזוקה מורכבת ושינויים יקרים, כאן ניתן לבצע התאמות ושינויים בצורה מהירה וקלה. הגישה מבוססת על עבודה אונליין, נתונים עדכניים וכלים שמסייעים לקבל החלטות בצורה טובה יותר.
התוצאה היא מערכת מודרנית לניהול מלאי שמפשטת את העבודה היומיומית ומאפשרת לארגון להתנהל בצורה יעילה, חכמה וגמישה יותר.
מערכת חכמה לניהול נהגים – שליטה מלאה בתפעול ההפצה
ניהול נהגים ומערכי הפצה דורש תיאום בין תכנון, ביצוע ובקרה בזמן אמת.
מערכת ניהול הנהגים מאפשרת לנהל את פעילות הנהגים בצורה מסודרת ופשוטה יותר, תוך חיבור ישיר בין המשרד לבין הפעילות בשטח.
הממשק נבנה מתוך מחשבה על שימוש יומיומי קל ונגיש, כך שניתן לעדכן משימות, לבצע שינויים ולעקוב אחרי ביצועי הנהגים בצורה מהירה וברורה.
המערכת פועלת בסביבה אונליין ומרכזת את כל המידע התפעולי במקום אחד.
כך ניתן לשפר את השליטה במערך ההפצה, לצמצם טעויות ולנהל את הפעילות בצורה יעילה ושקופה יותר.
מערכת חכמה לעיתוד מלאי – תכנון מדויק יותר של הביקושים
מערכת עיתוד המלאי פותחה כדי לאפשר לארגונים לתכנן את המלאי בצורה מדויקת וחכמה יותר.
המערכת מנתחת נתוני עבר, דפוסי ביקוש ומידע תפעולי, ומסייעת ליצור תחזיות שמאפשרות קבלת החלטות טובה יותר לגבי רמות המלאי.
הממשק פשוט ונגיש לשימוש, כך שניתן לבצע עדכונים, התאמות וניתוחים בצורה מהירה וללא מורכבות מיותרת.
המערכת פועלת בסביבה אונליין ומרכזת את כל הנתונים הרלוונטיים במקום אחד.
כך ניתן להפחית חוסרים, לצמצם מלאי עודף ולשפר את האיזון בין זמינות מוצרים לבין יעילות תפעולית.
מערכת לניהול סוכני שטח – שליטה מלאה בפעילות הסוכנים
מערכת ניהול סוכני השטח מרכזת במקום אחד את כל פעילות הסוכנים בשטח ומאפשרת מעקב ברור אחר משימות, ביקורים וביצועים.
באמצעות דשבורד פשוט ונוח ניתן לראות בזמן אמת את פעילות הסוכנים, סטטוס המשימות והתקדמות העבודה.
הממשק מאפשר למנהלים לתכנן פעילויות, לעדכן משימות ולבצע התאמות במהירות ובקלות.
המערכת פועלת בסביבה אונליין ומאפשרת חיבור רציף בין הנהלת החברה לבין הפעילות בשטח.
כך ניתן לשפר את השליטה הניהולית, להגביר את היעילות ולנהל את מערך סוכני השטח בצורה מסודרת ושקופה יותר.
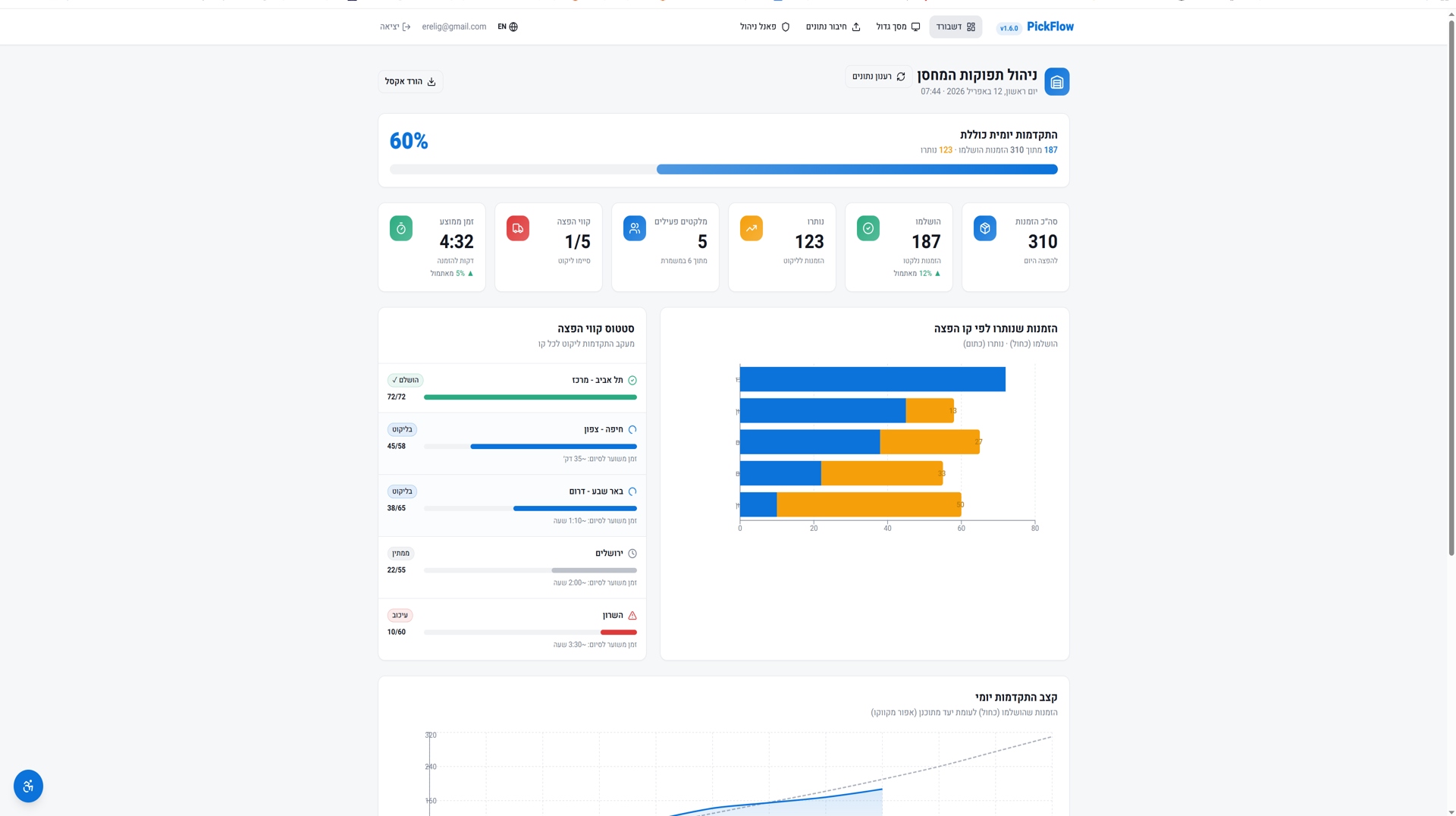
מערכת לניהול תפוקות המחסן ותכנון ההפצה
מערכת זו מאפשרת מעקב וניהול של תפוקות העבודה במחסן, עם דגש על פעילות המלקטים ותכנון ההפצה.
הדשבורד מציג בזמן אמת את עומסי העבודה, קצב הליקוט
ותפוקות הצוותים במחסן.
הממשק מאפשר למנהלים לזהות צווארי בקבוק, לאזן עומסים ולשפר את יעילות העבודה במחסן.
בנוסף, המערכת מסייעת בתכנון נכון של ההפצה באמצעות חיבור בין קצב הליקוט לבין תכנון היציאות.
כך ניתן לשפר את היעילות התפעולית, לקצר זמני עבודה ולהבטיח זרימה חלקה יותר בין המחסן למערך ההפצה.
לא מצאתם את הכלי המושלם? אנחנו נפתח אותו עבורכם.
לכל ארגון יש את ה-DNA הלוגיסטי שלו ואת "צווארי הבקבוק" הייחודיים רק לו. יש לכם תהליך עבודה מסורבל? אתגר שהמערכות הרגילות לא מצליחות לפתור? כאן אנחנו נכנסים לתמונה. שתפו אותנו בחלון או באתגר שלכם, ואנחנו נתפור למידותיכם מערכת AI חכמה וקלילה שתפתור את הבעיה מהשורש. לוגיסטיקה חכמה, בדיוק לפי הדרישות שלכם.
אנחנו לא "רק" אנשי קוד. עם 20 שנות ניסיון בניהול שרשראות אספקה ורצפת מחסן, אנחנו מבינים את האתגרים שלכם בגובה העיניים ולא צריכים שתסבירו לנו מושגים בסיסיים בלוגיסטיקה.
בלי מערכות כבדות, בלי פיצ'רים מיותרים שאתם לא צריכים, ובלי לשנות את שיטות העבודה שלכם. אנחנו מפתחים כלי כירורגי שמתלבש בדיוק על הבעיה שלכם ופותר אותה.
תשכחו מפרויקטים של פיתוח שנמשכים שנים. בזכות טכנולוגיות הבינה המלאכותית המתקדמות שברשותנו, אנחנו הופכים רעיונות למערכות עובדות בזמן שיא, כדי שתוכלו להתחיל להתייעל מיד.
פיתוח תוכנה ייעודית בלוגיסטיקה עולה בדרך כלל מאות אלפי שקלים. כלי ה-AI שלנו מאפשרים לנו להציע לכם פיתוח טכנולוגי ברמת אנטרפרייז (Enterprise) במחירים שפויים ונגישים מאי פעם.
AI-Powered Solutions for the Digital Age
Aisev provides a full spectrum of Artificial Intelligence and digital transformation services.
🤖 AI Consulting & Strategy
Transform your business with a clear AI adoption roadmap tailored to your unique goals.
- Tailored AI Roadmaps – Customized strategies aligned with your business vision
- Industry Expertise – Solutions designed with deep understanding of your sector
- Future-Ready Planning – Stay competitive in the fast-changing digital era
📊 Data Analytics & Insights
Leverage advanced data processing to uncover patterns, predict trends, and make smarter decisions.
- Predictive Insights – Anticipate market shifts with intelligent forecasting
- Data Visualization – Turn complex data into actionable dashboards
- Real-Time Monitoring – Stay informed with live performance tracking
⚡ Automation & Workflow AI
Boost productivity by automating repetitive tasks with intelligent systems that adapt and scale.
- Process Efficiency – Reduce manual workload and errors
- Smart Integration – AI that works seamlessly with your existing tools
- Scalable Solutions – Automation that grows alongside your business
🌐 Custom AI Solutions
From chatbots to predictive models, we design bespoke AI products that deliver measurable results.
- Tailor-Made Products – AI designed around your business needs
- User-Centered Design – Intuitive, reliable, and impactful solutions
- Measurable ROI – Proven outcomes that boost your bottom line
Choose the Right Plan
Select a plan that fits your needs today and upgrade anytime as your business grows.
Starter
$49
Perfect for startups exploring AI adoption.
- 1 AI Product Access
- Basic Analytics Dashboard
- Email Support
- 10K Monthly Requests
Professional
$149
Best for growing companies that need automation and insights.
- Up to 3 AI Products
- Basic Analytics Dashboard
- Email Support
- 10K Monthly Requests
All plans include:
- Enterprise-grade security
- Global cloud infrastructure
- High-performance scalability
- Human-centered support
חברות חדשניות ברחבי העולם סומכות עלינו
מסטארט-אפים ועד לארגוני ענק, S.G סייעה לארגונים להשיג תוצאות יוצאות דופן באמצעות פתרונות מבוססי AI. הנה מה שיש לכמה מהשותפים שלנו לספר:
חשב חברת ורידיס
איתן יחזקאל, חשב חברת ורידיס:
"ברצוני להביע את שביעות רצוני מחברת אס.ג'י וממנהלה שי גליק
על הליווי והשירות בנושא מרכזים רבה תוך מענה מהיר ואיכותי"
מנכ"ל ניצת הדובדבן
חברת הייעוץ S.G ליוותה את חברתנו בפרויקט של מחשוב מחסן קיים ובתכנון, ליווי והקמה של מחסן לוגיסטי חדש. הפרויקט בוצע לשביעות רצוננו המלאה, תוך הקפדה על מקצועיות של צוות הפרויקט. עמידה בלוחות זמנים, מתן שירות מקצועי ומהימן, מתן תוצרים והמלצות לשיפור ושינוי"
שאלות ותשובות
איך ניתן לשלב פתרונות AI במערכות לוגיסטיות קיימות מבלי להחליף אותן?
ברוב הארגונים כבר קיימות מערכות ERP ו-WMS ולכן הגישה הנכונה היא להוסיף שכבת AI מעל המערכות הקיימות. הפתרון מתחבר לדאטה הקיים, מנתח אותו ומספק המלצות בתוך תהליך העבודה, מבלי לשנות את התשתית.
מה ההבדל בין תחזיות מלאי רגילות לבין עיתוד מלאי מבוסס AI?
ההבדל המרכזי אינו רק ברמת הדיוק אלא בעיקר בקצב קבלת ההחלטות. AI מזהה שינויים בזמן אמת ומספק המלצות לפעולה, בעוד שמודלים מסורתיים מתבססים על נתוני עבר וחוקים קבועים.
האם פתרונות AI מתאימים גם לארגונים קטנים ובינוניים?
כן. כיום ניתן להתחיל בפתרון ממוקד כמו inventory planning ולהתרחב בהדרגה לפי הצורך. אין צורך בפרויקט גדול מראש, והערך מתקבל במהירות יחסית.
איך מודל התמחור משתנה בעידן ה-AI?
המודל עובר מתשלום על מערכת לתשלום לפי שימוש וערך עסקי. ארגונים מחפשים time to value קצר ויכולת להתחיל בקטן ולהתרחב.
מה הסיכון המרכזי ביישום AI בלוגיסטיקה?
הסיכון המרכזי הוא שימוש ללא דאטה איכותי או ללא הגדרה עסקית ברורה. חשוב להתחיל מבעיה ממוקדת ולשלב משתמשים בתהליך.
איך מודדים הצלחה של פרויקט AI?
הצלחה נמדדת לפי תוצאות עסקיות: ירידה בעודפי מלאי, שיפור זמינות מוצרים, קיצור זמני תגובה וחיסכון תפעולי.
הצוות שלנו עומד לרשותכם בכל שאלה בנוגע למוצרי ה-AI, השירותים והפתרונות שלנו